国.jpg国旗.jpg
案例banner
您当前位置: 首页 > 解决方案 > 经典案例 > 塑胶设备 > 干燥机设备系统
塑胶设备
以“专注客户,用心服务”为核心价值希望通过我们的专业水平和不懈努力,为各大设备生产厂家提供完善的服务与指导
经典案例 成功方案

干燥机设备系统


塑胶设备解决案例

捕获.PNG

案例简介


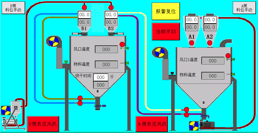
        工程塑料原材料干燥系统,除VOC干燥均化仓控制系统:当VOC超过一定浓度时,在短时间内人们会感到头疼、恶心、 四肢乏力;工程塑料不经过处理还会有很大的气味.







解决方案1.jpg








主要应用:


     本系统主要用于工程塑料的除VOC、异味等。






系统配置:


*  本案采用西门子PLC作为控制系统的核心,西门子触摸屏作为操作设备.

*  采用电力调整器作为烘干加热的执行设备,温度控制精确,加热均匀性良好,经过处理得到低VOC、低异味的工程塑料.

*  触摸屏具有报警、操作记录、历史记录及数据报表等功能.







版权所有©上海菱本电子科技有限公司 合作伙伴:SEO培训  2015 lenben.all rights reserved.